在线咨询
联系我们
400-188-1718
电话咨询
留言咨询
公众号
扫码关注公众号
数据分析是指用适当的统计分析对收集来的大量数据进行分析,提取有用信息和形成结论而对数据加以详细研究和概括总结的过程。
在实用中,数据分析可帮助人们作出判断,以采取适当行动。我们做设备管理数据分析的目的是把通过记录一大批看来杂乱无章的数据中的信息集中、萃取和提炼出来,以找出所研究对象的内在规律。在设备管理周期,从日常维修与技术维护等方面运用数据分析过程,以提升有效性。数据分析可以帮助我们掌握设备的运行状况,维修情况,预见性的维修、保养、及需要侧重的一些高发性故障等等。
那么设备管理系统可以做哪些数据分析呢?下面我们来看一看。
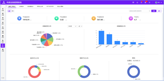
设备数据总览
数据总览是对总体设备基本运行情况的一个了解,包含设备状态数据,报修处理情况,故障排名情况,备件使用情况,保养、巡检情况等。
故障分析
专门的维修工单大屏,对设备的整体报修,新报修,待分派,已处理,挂起,验收情况一目了然,了解故障停机情况,也可分析维修员的绩效与响应时间;多维度的对设备故障进行分析,按不同部门,不同类型,不同位置,对设备故障类型、原因、响应时间,验收情况,维修方式等进行分析,亦可对单个设备故障情况进行分析,帮助对设备检修和保养策略做出调整。
故障看板


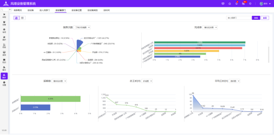
保养分析
从多维度对设备保养完成率,保养耗时等进行分析。

保养分析
保养分类分类
设备分析
对设备的运行状态,类型,使用年限,等级,设备价值等进行分析;按不同部门,类别,位置多维度进行分析。

设备概览
设备分类统计
人员综合分析
对维修,保养,巡检工单情况进行分析,停机时长,响应时间,停机时长,处理时长,完成率等对人员进行绩效分析。对实施人员的工作情况明确在心。
人员综合分析
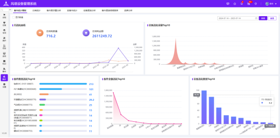
备件使用分析
从备件的消耗数量,金额,消耗类型,部门,备件需求量等维度进行分析,了解备件使用情况,帮助调整备件采购周期及库存上下限。
备件分析
备件出入库分析
备件需求量分析
OEE分析
OEE是设备考核的重要指标,系统会根据数据进行MTBF和MTTR的分析,对设备OEE进行排行。

MTBT/MTTR分析

OEE分析
设备管理工作的好坏和效益皆可从这些分析数据中得到体现,数据管理的作用就是为了给决策提供数据支撑,为企业完成生产经营提供可靠保证。